BrokerBay Analytics Enhancements 2023-03-15
📣High
Level Summary of New Updates
- Ability to customize sub tabs to display
personalized insights
- Improved accuracy in data displayed
- Introducing Dynamic data boxes to display
relevant data depending on selection
- New data point! Average Showings Before Sold
- New data Visualizations! Table vs graphs only
- Download PDF
Customizable Sub Tabs
On the Market Trends tab, a user can currently select multiple
sub tabs to display different data sets. Users can now quickly and easily
rename these tabs to differentiate between saved data across different areas.
The user can simply click in the sub tab and
type in the desired name. The user can click out of the sub tab or click
‘Enter’ so that the name saves.
Improved Accuracy in Data Displayed
Our existing filter dropdowns have been
redesigned for a more logical flow when users are building reports. Presenting
these filters working on a hierarchy (explained below) helps to enhance the
user experience.
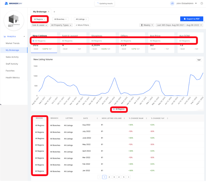
Region
If a Region is selected (Indianapolis) → only branches
and listings associated to that region will be displayed. Displaying only
relevant results allows us to limit “No Data” results that have previously
caused confusion.
When a region has been selected, the region name
is displayed in all the data text boxes, on the graph legend and on the table
data.
Listing
When using the listing filter, users have access
to new data points (explained in below sections). Data displayed here is directly matched from
the data feed to ensure accurate information and to help agents differentiate
between similar addresses.
Dynamic Data Boxes
When building reports, not all results are
relevant. Certain data points will automatically be removed from view when
running reports to ensure we are putting only the most relevant stats into the
users hands. New Data Insight: Average Showings Before Sold
This is a nod to exciting updates to come as
BrokerBay Analytics takes on a more “forecasting” nature to continue supporting
our users and their businesses.
This new insight
also allows users to view showing volume over time, providing insights for
trends during market peaks and changes.

Data Visualization: Data Tables
We now
support agents to better analyze and review insights with more than one
visualization style. The table view contributes to direct comparisons, month
over month changes and percentage of change
When building reports additional insights like
%Change MoM & % Change YoY are displayed when relevant to the selected date
range. Here users can also sort columns in ascending or descending order for
ease of review.
Export to PDF
Last but not least, users can enjoy a small but helpful option to export their
reports to a PDF. This allows for ease of saving and sharing the report with
clients, colleagues and more.
Related Articles
BrokerBay Web Release Notes: 2023-07-20
BrokerBay Web v3.65 Watch Video: How to Use BrokerBay's Showings Analytics Tool Feature Enhancements: (Analytics Tab) Users will now be able to filter property types and subtypes (Analytics Tab) U.S. Users will now be able to draw a custom area ...
BrokerBay Release Notes: 2023-01-18
BrokerBay Web v3.53 Feature Enhancements: (Sentrilock Configuration) Lockboxes that are configured in the Sentrikey portal will automatically sync to the agent's BrokerBay account (Showing Type) 'Plumbing Inspection' will now be included in the ...
BrokerBay Web Release Notes: 2023-03-23
BrokerBay Web v3.57 Feature Enhancements: (Offer Registration) "Phone Number is Required" validation message will display when agents are registering an offer (Analytics Tab) Users on the Agent Plan will now have access to the brokerage-level data ...
BrokerBay Web Release Notes: 2023-04-10
BrokerBay Web v3.58 Feature Enhancements: (Sentrilock) Listings without MLS numbers whether created manually or synced from MLS will not have the Sentrilock access available in the Showing Configurations (Analytics) When exporting a PDF file in the ...
BrokerBay Release Notes 2023-02-06
BrokerBay Web v3.54 Feature Enhancements: (Listing Visibility) The terminology under the "Who should see this listing?" toggle has been updated from "My Brokerage" to "Everyone" when creating/editing a listing that has a status of "MLS" (Resend ...